Avatar
きりの
634bd19e5c87db216555c814bf88e66ace175805291a6be90b15ac3b2247da9b
きりのです。 Nostr relay operator. My Nostr relay service (for global): wss://relay.nostr.wirednet.jp My Nostr relay service (for Japan): wss://relay-jp.nostr.wirednet.jp Nostr Feeds (のぞき窓): https://relay-jp.nostr.wirednet.jp NostPic (Image uploader for Nostr) https://nostpic.com/

MIPS積んだMacかあ

複数のリレーに💩投げつけて

確かにナンバープレートがある車両は(だいたい自賠責かかってて)マシな方ではある・・・

納車される前までに自動車保険を選ばねばならない

LUUPをはねるマリカーみてえ

やばい・危ない・怖いと言われがちですが、都心部の方も運転マナーはマシですよ(タクシーを除く)

自動車免許は教本を見るとかなり細かいところまで決められてるからねぇ……

特定小型原付は自動車免許を持っていないから、自動車と事故を起こしても弱者扱いされるのおかしすぎるとは思う。

道路の上で車両を走らせるなら道交法のルール知ってるのが大前提だろと。

立ち乗りするのは視点が高いので気持ちは良いけどこけたときが怖すぎるので、伝統的な原付と同じスタイルにしてる。

緩和された電動キックボード(特定小型原付)を自分用に買いましたが、椅子付き+ヘルメットで乗ってる。

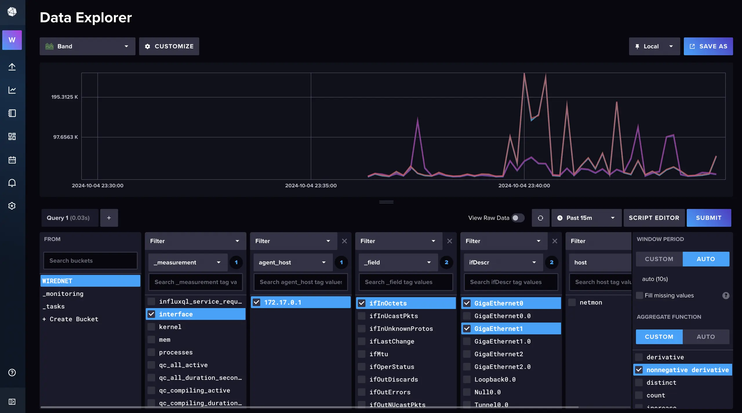
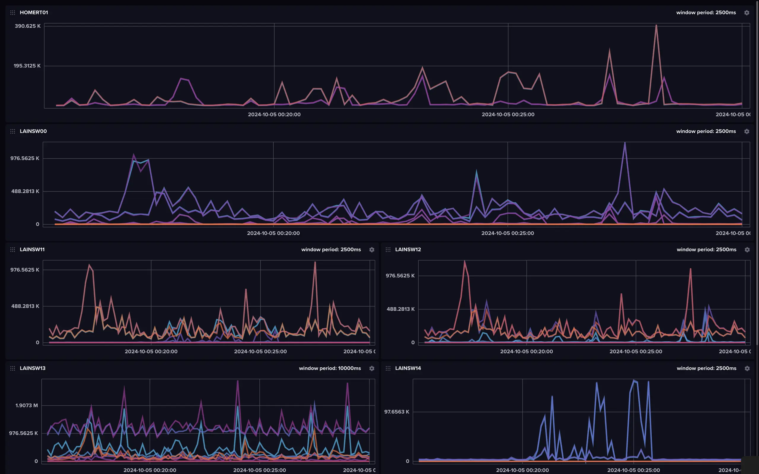
Telegraf+InfluxDB2で、とりあえず標準MIBの範囲でインターフェース使用率をグラフに出来るようになったぞ。

https://nostpic.com/media/634bd19e5c87db216555c814bf88e66ace175805291a6be90b15ac3b2247da9b/e43c0739365e14d625b9508de13074f95398ad55cdd337f346f7e32516e49e2b.webp

そうですよ。

うちのばんごはんはたいてい私が作っています。

#マシュマロを投げ合おう

https://marshmallow-qa.com/messages/7ed87f8f-0ee3-4a20-bf6f-9c9c60f29c73?utm_medium=twitter&utm_source=answer

マシュマロを通過しない悪口を探すやつで誤爆する村民

NTT HGW PR-400NEのログを取得して保存するスクリプト

https://gist.github.com/imksoo/e9a77d6fa29b51295fee84fa515a4dbc

適当に書き殴ったけども、1分ごとにセキュリティログを取得しても間に合わないぐらいにログが出てるのよね。

舞妓プラズマ⚡️肺炎

自他クラック